淘宝直播后台2022年12月上新迭代啦,本次迭代更新支持查看退款数据!一起来看看详细操作:
1.直播间业绩卡:中控台-直播-直播业绩-直播间业绩表现
a退款金额:所选时间范围内,直播间成交订单对应的实际退款金额(按退款成功时间统计) -已有
b退款人数:所选时间范围内,直播间成交订单对应的实际退款人数-没有

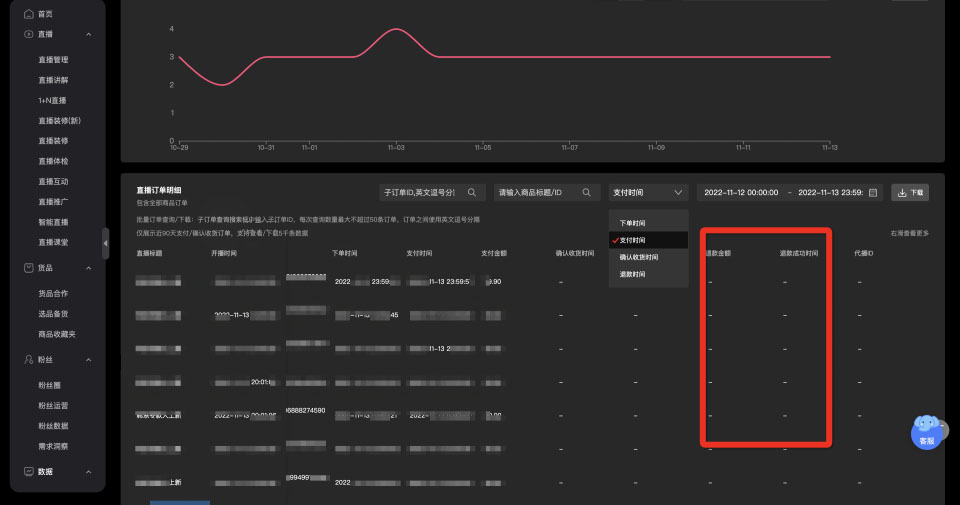
2.直播间订单明细,支持下载,中控台-直播-直播业绩-直播间业绩表现
a明细添加,【退款金额】【退款成功时间】,
b若没有,则用‘-’表示
c支持按照退款时间、下单时间筛选

3.本店成交(仅商家开放,包含我的直播间和合作直播间):中控台-直播-本店成交
本店商品直播成交中,新增【退款金额】:所选时间范围内,通过点击直播间商品后15天内引导支付成功且退款成功的商品金额(含预告和回放)(仅统计本店商品)

本店商品分场次效果中,新增【退款金额】, 【退款件数】,【退款人数】退款金额-所选时间范围内,通过点击直播间商品后15天内引导支付成功且退款成功的金额(含预告和回放)(仅统计本店商品)
退款人数-所选时间范围内,通过点击直播间商品后15天内引导支付成功且退款成功的人数(含预告和回放)(仅统计本店商品)
退款件数-所选时间范围内,通过点击直播间商品后15天内引导支付成功且退款成功的商品件数(含预告和回放)(仅统计本店商品)

以上就是关于淘宝直播订单明细支持查看退款数据的全部内容,希望对各位商家能有所帮助!
淘宝直播 淘宝退款

